技嘉RTX 5060 Ti GAMING OC 16GB魔鹰显卡评测:DLSS 4技术实属游戏利器 主流显卡也能畅玩4K3A
一、前言:NVIDIA诚意不足的RTX 5060 Ti能满足主流市场需要吗?
RTTX 50系显卡发布以来,从高端到主流型号逐一发布,目前最亲民的型号就是RTX 5060 Ti了,虽然便宜但从之前的RTX 5070开始,就能非常明显的感受到黄氏刀法的精准,性能方面定位极为精准,不留丝毫跨级挑战的可能,所以在玩家中的口碑并不好。
但很可惜对于游戏玩家来说,游戏显卡市场依旧是一家独大,NVIDIA不但在AI浪潮中挣得盆满钵满,AI技术也是积累了很多,DLSS 4技术对于游戏帧数的提高是所有玩家都无法拒绝的。
技嘉RTX 5060 Ti GAMING OC 16GB显卡(以下简称技嘉RTX 5060 Ti 16GB魔鹰显卡)已经来到了我们快科技评测室,让我们来看看RTX 5060 Ti在DLSS 4技术加持下的游戏性能表现如何。

技嘉RTX 5060 Ti 16GB魔鹰显卡搭载了NVIDIA Blackwell架构的RTX 5060 Ti GPU,核心编号GB206-300,核心包含36组SM单元,拥有4608个CUDA核心(流处理器)。
另外还有144个第5代Tensor Core张量核心、36个第4代RT Core光追核心,支持PCIe 5.0接口,16GB GDDR7显存拥有128bit位宽和448GB/s的带宽。
核心频率2407MHz,加速频率2647MHz,180W的整卡功耗,需要使用8Pin外接供电。
技嘉RTX 5060 Ti 16GB魔鹰显卡的详细配置如下:

二、外观图赏:金属工业风设计 独特滑动结构可改变灯效

技嘉RTX 5060 Ti 16GB魔鹰显卡整体采用黑灰色工业风设计,线条硬朗,表面设计有类似防滑的刻线和点阵,三枚80mm直径的风扇按照正反正顺序排列,正逆转设计强化散热。

80mm技嘉风之力风扇特写,九片仿生扇叶来源于鹰翼的空气动力学设计,气流更稳定,提高风压同时风噪更小,风扇内部使用纳米石墨烯润滑油,减少噪音并延长了风扇寿命,正反转设计加速空气循环,快速带走散热器内部热量,提高散热效率。
尖角处也做了工业风的倒角设计,并使用了钢蓝色材料进行补强,非常醒目。

技嘉RTX 5060 Ti 16GB魔鹰显卡背部的金属背板同样是工业风设计,尾部设计有接近背板二分之一长度的巨大散热镂空。

技嘉RTX 5060 Ti 16GB魔鹰显卡顶部设计了超大的镂空,散热器内部的密集鳍片清晰可见。

技嘉RTX 5060 Ti 16GB魔鹰显卡顶部的“GEFORCE RTX”字样特写,显卡角上钢蓝色的补强结构上同样有工业风格的防滑槽和装饰线条设计。





技嘉RTX 5060 Ti 16GB魔鹰显卡顶部独特的滑动设计,印有GIGABYTE字样的半透明挡板可以前后滑动,切换两种不同的灯光效果。

显卡顶部的8Pin外接供电接口特写,注意供电接口旁边设计有双BIOS切换开关。

技嘉RTX 5060 Ti 16GB魔鹰显卡尾部采用全封闭设计,后角的钢蓝色补强结构延伸到尾部,形成了硬朗的拼接结构,工业风设计细节拉满。

技嘉RTX 5060 Ti 16GB魔鹰显卡厚度为标准的双槽规格,显卡散热器也只略高于挡板,虽然挡板上有镂空设计但散热器并没有在挡板方向设计散热口。
技嘉RTX 5060 Ti 16GB魔鹰显卡提供了三个DisplayPort 2.1b接口和一个HDMI 2.1b接口。

技嘉RTX 5060 Ti 16GB魔鹰显卡的散热器,可以清楚的看到GPU和显存部分有大面积的纯铜镀镍真空腔均热板,五根复合热管贯穿散热鳍片,将核心部分的热量快速分散到密集的散热鳍片上,配合正反转三风扇高效散热。

技嘉RTX 5060 Ti 16GB魔鹰显卡PCB板尺寸很小,只略长于PCIe 5.0 x16金手指,中央位置是GPU芯片,周围布置着显存颗粒,供电部分和核心部分保持一定距离,避免热量堆积。
技嘉RTX 5060 Ti 16GB魔鹰显卡的四个接口都采用了镀金设计,电气性能更加优秀。

PCB板背面只有四颗显存颗粒,没有布置其他主要原件,但是在供电接口下方设置了一颗LED指示灯,加入供电线没有安装到位或出现供电异常,这个指示灯就会亮起给玩家以提示。

技嘉RTX 5060 Ti 16GB魔鹰显卡的GPU芯片特写,芯片代号为GB206-300。


来自三星的GDDR7显存颗粒,正反共8颗构成16GB的显存容量。

技嘉RTX 5060 Ti 16GB魔鹰显卡的供电部分和镀金接口特写。显存和供电MOSFET等关键组件都使用了服务器级导热凝胶,确保和散热器铜底良好接触高效散热。
三、理论性能测试:常规提升约30% 黄氏刀法极为精准
测试平台配置如下:

1、Speed Way

在3DMark测试综合性能的Speed Way测试中,总成绩为4119,其中显卡测试成绩为41.19FPS。
2、Steel Nomad

在3Dmark中测试可靠性、稳定性和持续性能的Steel Nomad测试中,总成绩为3667,其中显卡测试成绩为36.68FPS。
3、Port Royal

在3Dmark中测试实时光追性能的Prot Royal测试中,总成绩为10224,其中显卡测试成绩为47.43FPS。
4、Time Spy

在3DMark的Time Spy(DX12+2K渲染分辨率)测试中,总成绩为16746,其中显卡分数为15945。
5、Time Spy Extreme

在3DMark的Time Spy Extreme(DX12+4K渲染分辨率)测试中,总成绩为7863,其中显卡分数为7382。
6、Fire Strike

在3DMark的Fire Strike(DX11+1080P渲染分辨率)测试中,总成绩为37045,其中显卡分数为42184。
7、Fire Strike Extreme

在3DMark的Fire Strike Extreme(DX11+2K渲染分辨率)测试中,总成绩为20300,其中显卡分数为20376。
8、Fire Strike Ultra

在3DMark的Fire Strike Ultra(DX11+4K渲染分辨率)测试中,总成绩为9905,其中显卡分数为9482。
9、NVIDIA DLSS 4测试



在3Dmark NVIDIA DLSS功能测试中,关闭DLSS 4时帧数为22FPS左右,开启DLSS 4 2x之后帧数上升为83.84FPS,开启DLSS 4 3x之后帧数上升为113.96FPS,开启DLSS 4 4x之后帧数上升为139.34FPS。
显卡理论测试成绩汇总如下:




明显这一代RTX 5060 Ti主要就是卖DLSS 4技术,常规提升的性能比上代RTX 4060 Ti提高约30%,严守RTX 4070性能毫不僭越,如果常玩的游戏对DLSS 4支持较好,那也值得升级,毕竟DLSS 4多帧生成技术带来的帧数提升的确非常明显。
四、DLSS 4游戏性能测试:帧数提升显著 主流显卡也可畅玩3A
NVIDIA最新的RTX 50系显卡使用的Blackwell架构,最大的变化就是带来了全新的DLSS 4多帧生成(MFG)技术,基于AI模型,在常规渲染帧之间插入AI生成帧,而且最新的DLSS 4可以一次为一个渲染帧额外生成三个AI生成帧,极大的提高了帧率。
全新帧生成AI模型代替硬件光流加速器来加速光流场的生成,速度提高了40%,显存占用降低了30%,最高可以通过AI生成16个像素中的15个,极大地提高的画面流畅度。
我们测试了《赛博朋克:2077》、《霍格沃兹之遗》、《心灵杀手2》、《星球大战:亡命之徒》和最新更新支持的《黑神话·悟空》,看看DLSS 4在实际游戏中的效果如何。
1、《赛博朋克:2077》
在《赛博朋克:2077》中,我们使用“光线追踪:超速”预设,并在DLSS中选择Transformer模型,DLSS超分辨率使用默认的自动,再4K分辨率下,运行自带的性能测试。


《赛博朋克:2077》在开启DLSS 4最高的4X级别多帧生成时,在4K分辨率下的测试帧率为89.68。
2、《黑神话·悟空》
在《黑神话·悟空》中,使用影视级画质预设,DLSS采样精度设置为50,记录4K分辨率时的游戏帧数。


《黑神话·悟空》在开启DLSS 4最高的4X级别多帧生成时,在4K分辨率下的测试帧率为80。
3、《霍格沃兹之遗》
在《霍格沃兹之遗》中,使用超高画质预设,DLSS超分辨率设置为平衡,记录4K分辨率下的游戏帧数。


《霍格沃兹之遗》在开启DLSS 4最高的4X级别多帧生成时,在4K分辨率下的测试帧率为 183。
4、《心灵杀手2》
在《心灵杀手2》中,使用最高画质预设和DLSS帧生成,记录4K分辨率时的游戏帧数。


《心灵杀手2》在开启DLSS 4最高的4X级别多帧生成时,在4K分辨率下的测试帧率为32。
5、《星球大战:亡命之徒》
在《星球大战:亡命之徒》中,使用最高画质预设和DLSS帧生成,记录4K分辨率时的游戏帧数。


《星球大战:亡命之徒》在开启DLSS 4最高的4X级别多帧生成时,在4K分辨率下的测试帧率为110。
DLSS 4游戏测试成绩汇总如下:



DLSS 4技术是RTX 50系最大的卖点,在高端型号上还不那么明显,在RTX 5060 Ti这个级别的显卡上就能明显感觉到它带来的游戏帧数提升了。之前难以流畅运行的3A大作例如《赛博朋克:2077》和《黑神话·悟空》,在DLSS 4技术下都能跑到接近100帧,主流显卡也能轻松享受到4K最高画质的流畅游戏画面。
五、其他4K游戏性能测试:常规升级也足以轻松应对老游戏的需求
1、《怪物猎人:荒野》

在《怪物猎人:荒野》中,使用4K分辨率和极高画质测试进行测试,打开帧生成功能,测试成绩为64.44fps。
2、《战争机器5》

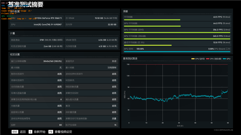
在《战争机器5》中,使用4K分辨率和超高画质进行测试,平均帧率为63.5。
3、《地平线:零之曙光》

在《地平线:零之曙光》中,使用4K分辨率和终极质量画质进行测试,平均帧率为98。
4、《古墓丽影:暗影》

在《古墓丽影:暗影》中,使用4K分辨率和最高画质进行测试,DLSS超级采样设置为质量,平均帧率为107。


虽说NVIDIA这一代RTX 5060 Ti带来的升级没什么诚意,但常规升级后的性能也足以应对老游戏的需要,新游戏支持DLSS 4现在看也是大势所趋,对于主流游戏玩家来说,如果最近有购买显卡的计划,那么技嘉RTX 5060 Ti 16GB魔鹰显卡还是值得考虑的。
六、烤机和温度:180W烤机不到65度 最高加速频率超2.8GHz

我们使用Furmark对技嘉RTX 5060 Ti 16GB魔鹰显卡进行10分钟的烤机,室温约29度,GPU功耗稳定在180W,核心频率2332MHz,温度64.9度,风扇转速2200RPM。


我们使用3DMark进行压力测试,连续运行20轮的Speed Way测试场景,运行期间技嘉RTX 5060 Ti 16GB魔鹰显卡的核心频率最高加速至2805MHz。
最终测试成绩稳定性为99.4%,最佳成绩和最差成绩之间的差距非常小,帧率曲线基本重合,在长时间工作时技嘉RTX 5060 Ti 16GB魔鹰显卡的性能波动极小,运行非常稳定。
七、总结:DLSS 4加持下的RTX 5060 Ti依旧是游戏玩家的好选择
NVIDAI在AI领域的积累,拿出来一部分反哺桌面显卡,DLSS相关技术也给它带来了极大的技术优势,特别是最新的DLSS 4技术,在游戏中轻松获得300%的帧数提升,主流玩家现在也能轻松享受到以往只有高端显卡才有的4K流畅画面。
虽然有玩家至今都不喜欢DLSS之类AI生成帧技术,但实际玩家在游戏中几乎完全无法察觉到渲染帧和AI生成帧的区别,而且使用DLSS 4之后帧数的增长是立竿见影的,相信发展到今天这个水平,应该也没有玩家会真正拒绝DLSS 4技术的。

RTX 5060 Ti显卡虽然也是明显的诚意不足,对更高一级的RTX 4070没有丝毫僭越,完全就是靠新的DLSS 4技术作为唯一的卖点,但现实就是主流游戏玩家如果需要升级显卡,比如还在用RTX 20系或者更老的显卡,那么RTX 5060 Ti依旧会是首先考虑的型号。
从显卡市场上也能看出来,RTX 5060 Ti 16GB的版本是最多的,各家都有大量型号推出,技嘉这次就一口气拿出了5款不同的RTX 5060 Ti 16GB高低搭配,给玩家更多的选择。

